Self-Driven Person, 권혁태입니다.
/
Archive
/
Episodes
/
캐시 서버 구축기
Search
🩺
캐시 서버 구축기
태그
Project
OTL
WIP
Situation
Task
Action
NestJS 모듈을 이용해 API 응답 캐싱
Result
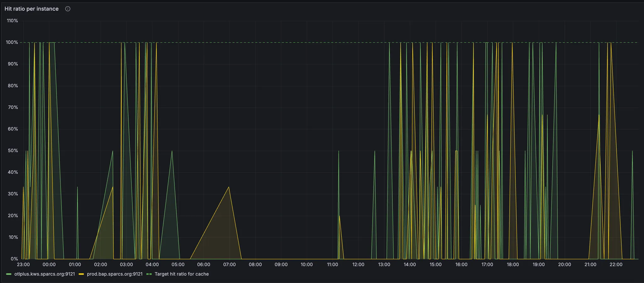
다음과 같은 히트율 기록 중